

掌握一次能源全产业链多环节运行情况,支撑电力调度与市场交易业务开展
支撑一次能源对电力系统运行、电力市场运营的风险联动研究工作
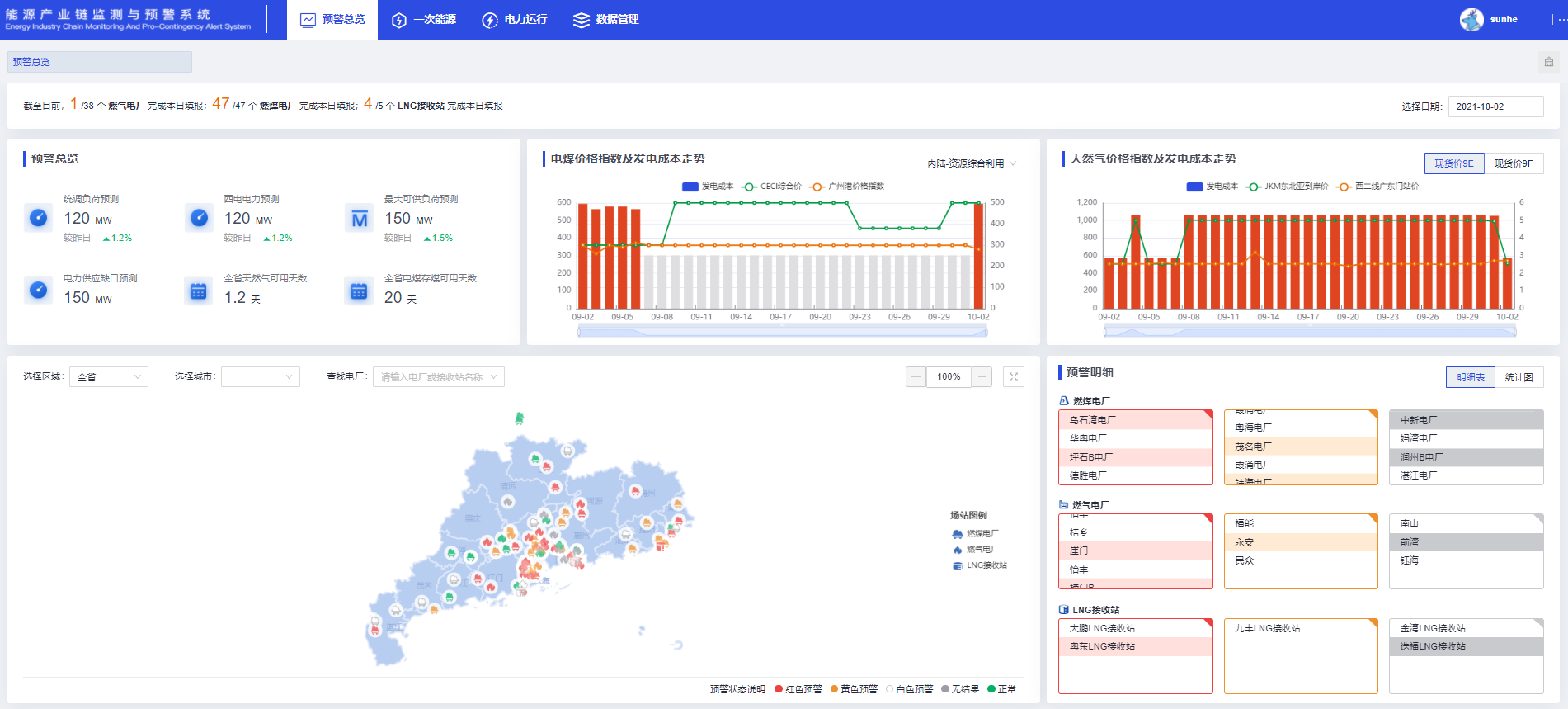
监测预警能源产业链全环节关键指标,预测未来形势发展并辅助相关业务决策
基于一次能源的生产、运输、存储情况,对一次能源的供应能力进行监测分析和预警
基于电力系统电力电量平衡分析与发电成本预测,评估电力系统供电安全性
基于一次能源价格,预测现货和中长期电价,评估市场交易风险
通过小程序打通电力市场主体与调度和政府监测机构的沟通渠道,确保资讯和预警信息有效传达
基于能源产业链各环节关键指标,分析一次能源供应情况对电力系统运行、电力市场运营安全的联动风险,科学预测未来发展趋势,指导市场定价

